
工業廢水處理、生活廢水處理、醫療廢水處理以及市政污水處理、農村污水處理、地埋式污水處理設備、渦凹氣浮機、溶氣氣浮機、格柵機、自動加藥機、一體化污水處理設備廠家設備就找青島樂中環保科技有限公司。
今天樂中環保科技要分享的是處理后污水的回收與再用~
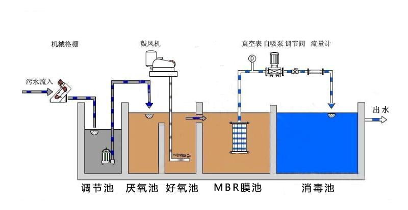
城市生活污水處理廠產生的二級處理出水具有量大,集中,水質水量穩定,不受季節、洪枯水期等因素影響的特點,是水量穩定、供給可靠的潛在水資源。若能將其經適當深度處理后回用,不但能夠減少城市優質飲用水資源的消耗,緩解供水壓力,而且還能減輕對受納水體的污染,改善生態環境。因此,污水處理廠出水的綜合回用是解決城市供水緊張,減輕水體污染,改善生態環境的有效途徑,是解決城市供水嚴重緊缺問題和走水資源可持續利用之路的客觀要求。
環保工程師聯系電話:
15244289576 韋工程師

